91啦中文在线-www.亚洲成人-国产aaaaaa-国产三级精品在线-极品xxxx欧美一区二区-久久久久久电影

水清木華 污水處理工程

龍口海盟機械高COD廢水處理工程案例——青島水清木華

作者: 編輯: 來源: 發布日期: 2019.09.04
信息摘要:
龍口海盟機械有限公司污水站建成于2015年,運行至今,出水效果不甚理想,公司根據污水站的實際情況,委托水清木華對其污水站進行改造,以期能滿足…

龍口海盟機械有限公司污水站建成于2015年,運行至今,出水效果不甚理想,公司根據污水站的實際情況,委托水清木華對其污水站進行改造,以期能滿足現在的環保處理要求。

車間生產線流程為:預脫脂--主脫脂--水洗--水洗--表調--磷化--水洗--鈍化--水洗--水洗--烘干。
1. 有機廢水改造前存在問題
1)在預脫脂和主脫脂工段,產生的油污較多,直接排入污水處理站,造成進水COD較高;
2)水質水量波動較大;
3)油脂多,無法降解
4)管路細,容易堵塞;
5)自動化程度低,儀表分散,無法集中控制。
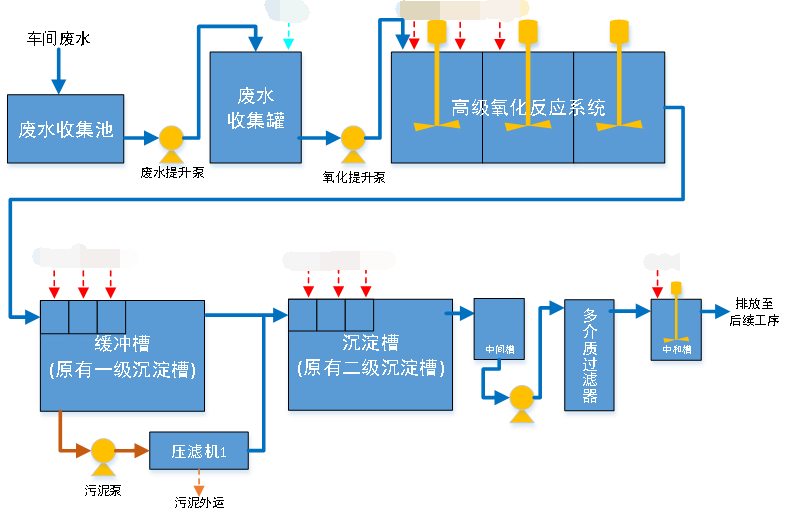
2. 有機廢水改造工藝流程圖
考慮改造前存在問題,為有效降解和去除油脂,在前段攔截的基礎上,增加高級氧化工藝,使之大分子鍵被切斷,形成容易被降解的小分子,從而將后續凈化單元達到最佳處理效率。


龍口海盟有機廢水改造工藝流程圖



更多重金屬廢水處理案例,歡迎咨詢400-128-6288。水清木華專業團隊為您提供性價比更優的方案。

選擇我們的理由 / reason
低溫蒸發器項目現場
1、專一,更專注
專注工業廢水處理18年
1000+工程案例
為客戶提供廢液濃縮減量、蒸發結晶和零排放的整體解決方案及服務
水清木華
2、用心,更放心
以“超越客戶想象”為服務理念,1小時內答復,24小時內到達現場。
好評如潮,老客戶續購和轉介紹占比80%,100%收回質保金。
低溫蒸發器項目現場
3、慎重,更穩重
新項目:實驗室實驗-現場小試裝置-中試運行-工程方案制定;
改造項目:現有工藝、數據分析-實驗室-現場小試運行-工程方案制定。
高鹽廢水實驗室蒸發前后對比
4、省錢,更省心
獨立APP監管運營數據,異常情況提前預警,減少現場人員配置負擔。
水清云端APP數據實時監控
5、有樣板,更靠譜
成功處理工業廢水包括:高鹽廢水、化學鎳廢液、切削液廢液、乳化液廢水、酸洗廢水、磷化廢水、RO濃縮母液、MVR母液、各類電鍍廢水、化學鍍廢水等;
行業遍布金剛線生產、磁性材料生產、精密金屬制造、電子、線路板、芯片連接器、集成電路、汽車、集裝箱、稀土等。歡迎現場參觀考察。
客戶見證 / witness
青島安普泰科電子有限公司

青島安普泰科電子有限公司

水清木華在三廢處理方面的專注性和客戶至上的服務理念非常契合我公司的需要,我們公司對環保是非常重視的,對我們的服務商要求也是非常嚴格的。水清木華自12年合作以來,對我們的環保工作一直盡心盡責,我們非常感謝。

青島中集集裝箱制造有限公司

青島中集集裝箱制造有限公司

水清木華的專注和用心服務打動了我們,工程從設計、安裝調試和售后,每一步都考慮精細、力求完好。合作從水處理到污泥干化,從未讓我們失望。專注品質,值得信賴!

青島高麗鋼線有限公司

青島高麗鋼線有限公司

水清木華的污泥干化設備幫助我們將污泥量減少了2/3以上,節省了大量的危廢處置費用。水清木華的產品服務模式也非常適合我公司,公司設備質量好,服務也好,選擇水清木華,我們很滿意。

關于水清木華 / About us

青島水清木華環境工程有限公司

青島水清木華環境工程有限公司成立于2005年。自成立以來,公司堅持以技術為核心,致力于制造業所產生的工業廢水的濃縮減量化處理和零排放,及相關環保設備及藥劑的開發與制造,為客戶提供技術咨詢、方案設計、工程施工和運營管理等服務。擁有30余項發明專利和著作權認證證書,被評為“國家高新技術企業”和“專精特新企業”。

我們以“工業廢水濃縮減量、蒸發結晶和零排放”為主要方向;以工程設備化為目標進行逐步改進、完善;以設備制作、藥劑研發與生產等滿足客戶需求為增效。公司自主研發的低溫蒸發器突破了“零排放”蒸發結晶的瓶頸,為企業降低了高難廢水的處理成本,同時對有價值的濃縮母液實現了回收再利用。目前在金剛線生產、磁性材料生產、精密金屬制造等行業均應用廣泛,以其良好的處理效果和運行的穩定性以及低能耗得到了廣大客戶的認可和好評。

公司擁有2000平的加工車間,配套3套行吊及多種加工設備,擁有2個現代化的實驗室,自有研發和技術工程師團隊,保障貨期供應和廢水處理效果。


聯系我們 / Contact us

咨詢熱線:13165068628

傳真號碼:0532-82529808

微信咨詢:13165068628

郵箱:qdsqmh@163.com

地址:青島市即墨區馬山龍海工業園6號

公司地圖

百度地圖API自定義地圖
推薦資訊
龍口海盟機械高COD廢水處理工程案例——青島水清木華

龍口海盟機械高COD廢水處理工程案例——青島水清木華

龍口海盟機械有限公司污水站建成于2015年,運行至今,出水效果不甚理想,公司根據污水站的實際情況,委托水清木華對其污水站進行改造,以期能滿足現在的環保處理要求。車間生產線流程為:預脫脂--主脫脂--水洗--水洗--表調--磷化--水洗--鈍化--水洗--水洗--烘干。1.有機廢水改造前存在問題1)在預脫脂和主脫脂工段,......
2019-09-04
青島方正機械有機廢水處理工程案例——青島水清木華

青島方正機械有機廢水處理工程案例——青島水清木華

青島方正機械集團有限公司成立于1995年3月,是一家集汽車空氣懸掛產品研發、規模生產、銷售為一體的專業廠家。主要廢水類別為有機廢水,重點污染物為COD。
2019-09-04
山東威蘭德高cod廢水有機廢水處理工程案例——青島水清木華

山東威蘭德高cod廢水有機廢水處理工程案例——青島水清木華

山東威蘭德精密裝備制造有限公司成立于2002年,注冊資金1.88億元,位于黃河三角洲腹地——東營市勝坨工業園區,交通便利、地理位置優越,是一家以冷拔和冷軋制造、加工各種棒材和各種高精度管為主的企業。在生產過程中產生的有機廢水,委托水清木華為其建站治理,滿足環保達標排放要求。
2019-09-04

咨詢熱線

13165068628